Case Study: Modernizing 1970s Machinery for Real-Time Production Tracking

NCD Case Study Seymour

Seymour Home Products, based in Seymour, Indiana, is recognized as the only manufacturer of full-size ironing boards in the United States. They produce high-quality steel-framed, height-adjustable ironing boards, pads, and covers, with 99% of components sourced from other US manufacturers. The company focuses on durable laundry, storage, and home organization products.

Challenge

Blind Spots on Legacy Equipment

Seymour Home Products is the only domestic manufacturer of ironing boards in the United States, supplying major retailers like Walmart and Target. Despite their market position, the company faced a significant operational hurdle: their plant was powered by legacy machinery dating back to the 1970s and 1980s.
Because the ownership team lives out of state, they lacked daily, on-the-ground visibility. Production tracking relied on analog counters—which could be accidentally reset by a single button press in the middle of a shift—and employees manually writing down numbers on paper.

Without modern PLCs or Wi-Fi connectivity on the machines, management could not set accurate production standards, identify bottlenecks, or hit consistent production targets.

The Search: The High Cost of "Rip and Replace"

To address this data gap, Seymour’s team initially explored upgrading their existing hardware. At industrial automation trade shows, they were introduced to modern HMIs and cloud-based PLCs.

However, this traditional integration approach was rejected for three reasons:

  • Cost: Ripping and replacing hardware across a large fleet of legacy machines exceeded the budget.
  • Complexity: Management was unsure if modern PLCs would even map correctly to the old machine inputs/outputs.
  • Labor: The plant lacked the specialized manpower required to sit down and rewire the entire factory floor.

"Other solutions required us to rip out our old PLCs, upgrade HMIs, and completely rewire the plant floor—which simply wasn't in our budget or manpower. NCD gave us a standalone solution. It was a way to completely modernize our legacy machines without actually having to modify them."

Solution

A Standalone Retrofit

Seymour Home Products realized they needed to modernize their data collection without actually touching their legacy machinery. They chose NCD because it offered a complete, standalone product ecosystem.

Instead of hardwiring into old PLCs, Seymour deployed NCD Wireless Laser-Break Sensors.

Machine Uptime Monitoring Sensor

A revolutionary solution designed to effortlessly track machine and production uptime in industrial settings.

Key Technical Configurations:

  • Push Notifications: Rather than sending data at set intervals, the sensors were configured to trigger a push notification every time the laser was broken. This provided the most dynamic, real-time count of ironing boards coming off the line.
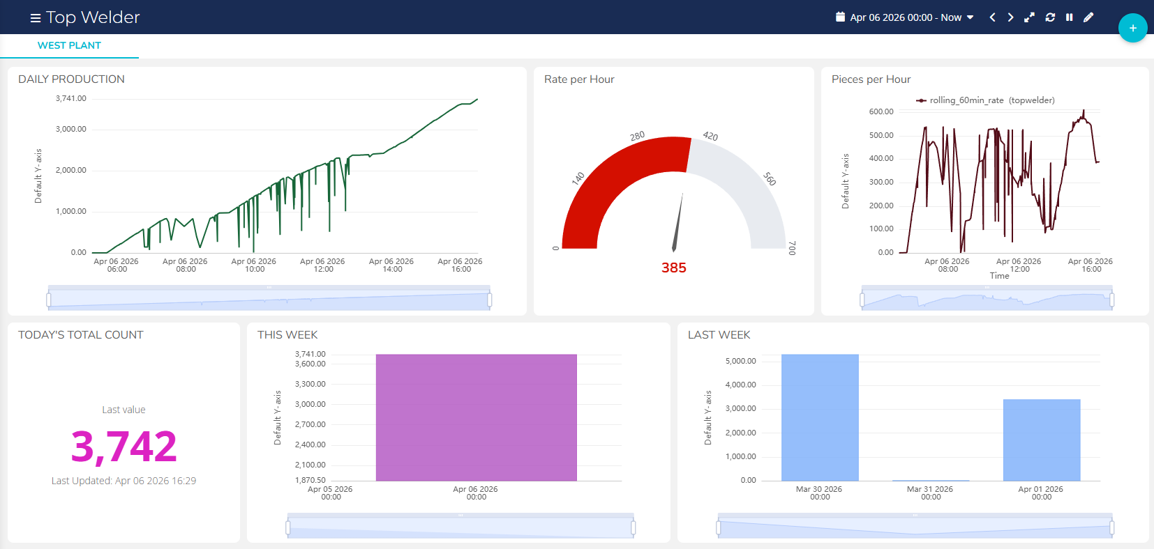
  • Custom Integration: Using NCD’s Gateway, the data was routed through Node-RED and pushed to a cloud-based Ubidots dashboard.
  • Support: With patience, reading documentation, and utilizing NCD’s technical support team for the Node-RED flow, the system was fully generating data within two weeks of purchase.
NCD Case Study Seymour
Machine Uptime Monitoring Sensor
NCD Case Study Seymour
Machine Uptime Monitoring Sensor
Enterprise IIoT Gateway

Ubidots Dashboard

NCD Seymour Ubidots Dashboard Case Study
Click to Expand
Click to Expand

Impact

50% Better Accuracy and ROI in Weeks

The transition from analog paper-based counting to tamper-proof digital laser sensors had an immediate impact on the business. The client reported a 50% improvement in tracking accuracy, eliminating past errors.

Beyond simple counting, this real-time visibility created massive operational shifts:

  • Operator Optimization: Management discovered that specific machines had much higher output capacities than previously thought when paired with the correct operator.
  • Employee Incentivization: Armed with real-time, trustworthy data, Seymour was able to set accurate daily standards. Employees now have clear, visible targets (e.g., reaching a specific board count by a certain time) to guarantee overtime hours, boosting morale and output.
  • Rapid ROI: Because the hardware is cost-effective and carries no monthly fees, the entire investment paid for itself in a matter of weeks.

"Moving from easily tampered analog counters to digital laser-break sensors improved our tracking accuracy by 50%. The system paid for itself in a matter of weeks. For the first time, we can set true production standards and incentivize our operators based on real-time data."

Fast Facts

Client: Seymour Home Products (Sole US Manufacturer of Ironing Boards)
The Problem: Out-of-state ownership lacked visibility into legacy machinery output, relying on highly inaccurate manual piece counts.
The Solution: NCD Wireless Laser-Break Sensors & Gateways, integrated with Ubidots via Node-RED.
Key Differentiator: Standalone retrofit requiring zero modifications to existing PLCs. No monthly hardware fees.
ROI: Paid for itself in weeks.
Outcome: 50% improvement in tracking accuracy, enabling dynamic employee incentives and optimized operator placement.

Whats Next?

Expanding the Ecosystem

Having successfully solved their machine uptime and counting challenges, Seymour Home Products is looking to scale their IoT deployment.

The client specifically chose NCD because of its vast sensor ecosystem, which will allow them to monitor other critical plant assets. Future initiatives include:

  • Deploying NCD temperature and vibration sensors to monitor paint lines, industrial washers, and ovens (adjusting for seasonal temperature variances).
  • Contact a Ubidots professional to build a more robust, multi-metric dashboard.
  • Integrating AI to deeply analyze the gathered data and push predictive insights to the management team.

Connect

Seeking next-generation IIoT solutions and support? Here are some next steps:

  • Contact us to talk to a NCD Technicial Support.
  • Visit our Blog Entries to learn about emerging trends.
  • Shop for solutions from NCD and our partners.

Share